Introducing Magento APM support
Released on: September 2017Magento is a popular e-commerce platform, and monitoring it ensures that the site operates smoothly, efficiently, and securely.
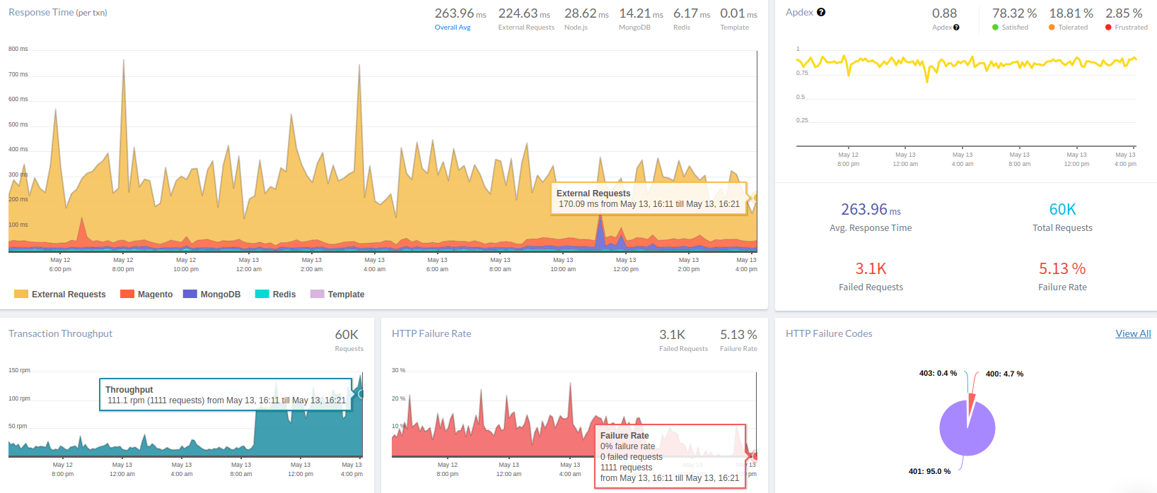
Magento monitoring is the practice of actively observing and analyzing the performance, health, and behavior of a Magento-based e-commerce website or application.

Monitoring Magento applications usually involved a combination of manual configuration and custom instrumentation. How users might have handled monitoring for Magento before official support was introduced:
- Custom Instrumentation: Users may have needed to implement custom instrumentation or integrations to gain deeper insights into specific aspects of Magento performance.
- Manual Configuration: Monitoring Magento applications may require manual configuration within the Atatus dashboard to set up application monitoring.
- Third-Party Integrations: Users may have relied on third-party integrations or plugins to bridge the gap between Magento and Atatus.
Benefits for organizations using Magento-based ecommerce platforms:
- Real-time Monitoring: Monitoring tools provide real-time visibility into the health and performance of Magento applications.
- Troubleshooting: Magento support enables organizations to troubleshoot issues more effectively. They can correlate performance metrics with deployment events, code changes, and other factors to view the root cause of bugs and resolve them quickly.
- User Experience Optimization: Organizations can track metrics such as error rates, transaction completion rates, and page load times to identify issues for improvement.
- Business Insights: Key performance indicators (KPIs) such as conversion rates, cart abandonment rates, and revenue generated to make data-driven decisions can be done through monitoring your Magento Application.
Monitor your software stack for free with Atatus.
Start your free trialOR
Request a DemoFree 14-day trial. No credit card required. Cancel anytime.